
一、气体检测相关术语
1. 规范气体:成分、浓度和精度均为已知的气体。
2. 零气体(新鲜空气):不含被测气体或其他搅扰气体的清洁的空气或氮气。
3. 爆破规模:可燃气体与空气的混合气中,着火导致爆破发生的浓度规模。即爆破上下限间的浓度规模。
4. 爆破下限(LEL):可燃性气体与空气混合,着火导致爆破发生的最低浓度值。
5. 爆破上限(UEL):可燃性气体与空气混合,着火导致爆破发生的最高浓度值。
6. 最高容许浓度(MAC):指作业地址、在一个作业日内、任何时刻均不应超过的有毒化学物质的浓度。
7. 短时刻触摸容许浓度(STEL):指一个作业日内,任何一次触摸不得超过的15分钟时刻加权均匀的答应触摸浓度。
8. 时刻加权均匀答应浓度(TWA):指以时刻为权数规定的8小时作业日的均匀答应触摸水平。
9. 直接致害浓度(IDLH):指环境中空气污染物浓度达到某种风险水平,如可丧命或永久危害健康,或使人立刻损失逃生才能的浓度。
二、气体检测相关计量单位
1、气体摩尔体积:单位物质的量的气体所占的体积,符号为Vm,常用单位L/mol 或m3/mol。
在规范状况下(0℃,101KP的状况),1mol任何气体所占体积都约为22.4L。
2、Vol%:指混合气体的浓度体积比。
3、%LEL: 指可燃气体爆破下限的百分比。各种可燃气体的LEL值可在相关资料中获得。
4、ppm (parts permillion)/(1×10-6)/(μ):表明百万分之(几),或称百万分率。
5、ppb:十亿分之(几),相对于ug /L,ng / g 。
6、ppt :万亿分之(几),相对ng/L , pg / g 。
7、气体计量单位的换算
Vol% 与 %LEL的换算
公式:%LEL=(V÷LV)×100 / Vol%=(L×LV) ÷100
V:已知的可燃气浓度体积比,Vol%;
LV:100%LEL可燃气的对应浓度体积比,Vol%;
L:已知的可燃气爆破下限的百分比,%LEL。
%LEL与ppm的换算
公式:ppm =(L×LV)×100 / %LEL=PM ÷(LV×100)
PM:已知的气体,ppm;
L:已知的可燃气体爆破下限的百分比,%LEL;
LV:100%LEL可燃气体的对应浓度体积比,Vol%。
mg/m3 与ppm的换算
公式:ppm=(22.4×MG) ÷分子量 / mg/m3=0.041×PM×分子量
MG:已知气体的质量;
mg/m3:分子量—是已知气体的摩尔质量,g/mol。
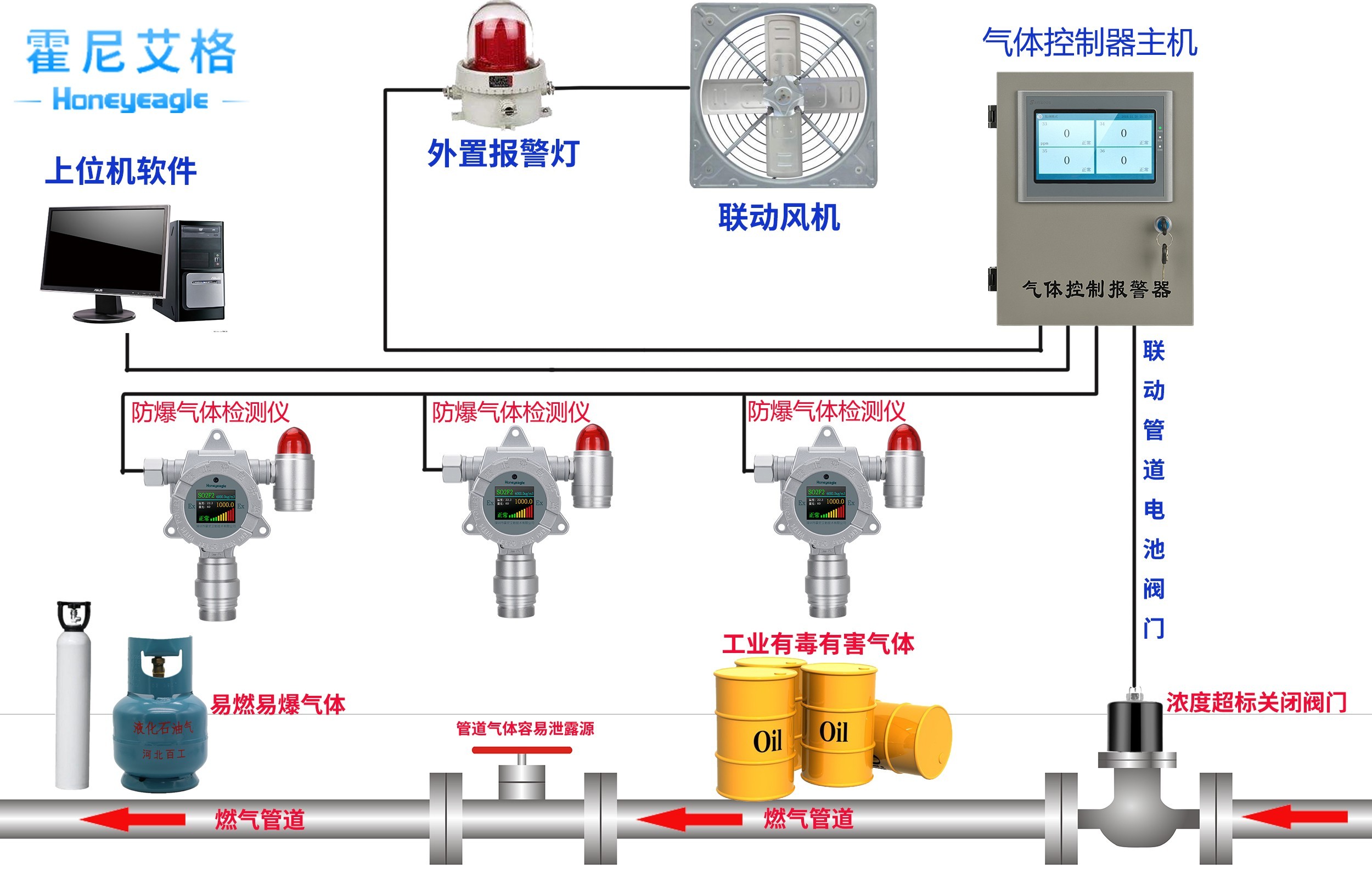
hth体育网站登录——家专业出产、出售各款易燃易爆、有毒有害华体会会员登入、气体控制器、传感器、气体预处理体系、粉尘检测仪厂家,致力于成为国内最专业的环境检测设备、高端的传感器及体系解决方案供应商。




