hth官网登录入口APP下载(官方)网站/网页版登录入口最新版V9.68.99
电话:0755-84655796
手机:15361572513
传真:0755-84653815
邮箱: 3527181857@qq.com

煤矿中都会用到那些华体会会员登入
煤矿井下采掘过程中从煤岩中涌出的有害气体总称为瓦斯,瓦斯的首要成分是CO、H2S、CH4等烃类化合物。近年来,我国煤矿屡次产生井下事端,伤亡人数超越悉数严重事端伤亡人数的一半。

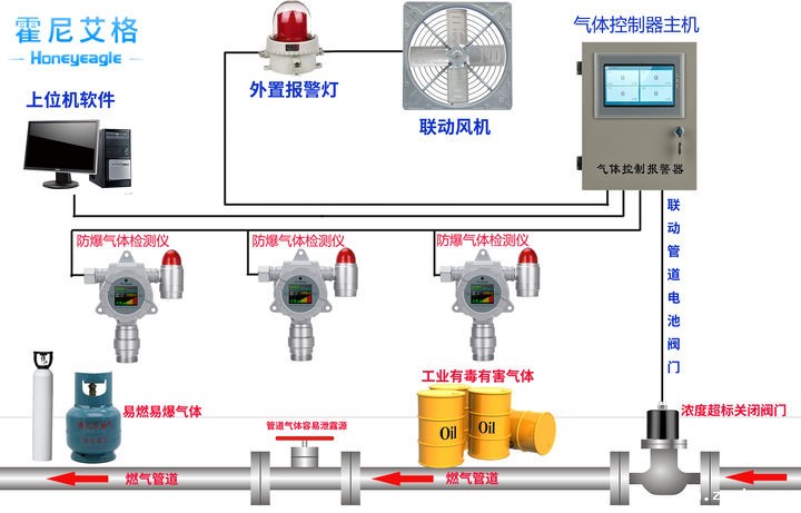
常见的井下瓦斯灾祸首要有三种不同的类型:瓦斯爆破、瓦斯杰出和瓦斯焚烧。为防止煤矿事端的产生,井下气体的检测非常重要。
一、煤矿事端中的CO气体检测
煤矿产生火灾或瓦斯、煤尘爆破事端时,都会产生大量的一氧化碳。而且在煤矿井下,CO也是引起瓦斯爆破的首要气体之一。可见无论是瓦斯爆破产生的原因还是瓦斯爆破往后的产品都和CO有关。
CO是一种无色、无味、无嗅、毒性极强的气体,比重为0.967,几乎不溶于水,在正常状态下性质不生动,当与空气混合到达12.5%-75%时遇火能爆破。CO是一种有剧毒性的气体,被人体吸入后会导致组织缺氧,抑制组织呼吸,危及人们的健康及安全。
《煤矿安全规程》规则在煤矿井下环境空气中,CO最高容许浓度为0.0024%。别的,煤在低温氧化阶段产生CO,且CO的涌出量改变安稳,能客观地反映煤炭的自燃基本规律,CO也是早期预测矿井火灾的敏感指标。
HNAG1000系列一氧化碳华体会会员登入是hth体育网站登录运用十多年技术经历,自主研制出产的一款功用强悍、外观新颖、质量杰出的工业级一氧化碳华体会会员登入表;实时在线监测,超支主动声光报警,还可经过内置继电器主动联动设备,排除险情;并支撑4-20mA电流信号或RS485数字信号远传,温湿度功用选配;HNAG1000系列一氧化碳华体会会员登入选用hth体育网站登录典型的家族式“盾形”外观设计, GB50493-2009《石油化工可燃气体和有毒气体检测报警设计规范》研制出产,并取得相关的CPA型式批准证书、国家防爆证和第三方计量证书和专利证书;

二、煤矿中甲烷CH4的检测
煤矿事端中,瓦斯爆破和瓦斯焚烧造成火灾占很大比例,而且二者常常伴随产生。产生瓦斯爆破的首要原因是瓦斯在矿井中的集合,瓦斯的首要成分是甲烷(CH4),约占83-89%,它是在成煤过程中形成并储存于煤层中的气体,是煤矿井下损害最大的气体。
甲烷气体无色、无味、无嗅,密度为0.7164kg/m³,它本身无毒,对人体的首要损害是超限时能引起人窒息死亡,但它具有易燃、易爆等特色,与空气混合到达必定浓度后,遇高温火源引起焚烧或爆破,按体积计算,甲烷浓度在5.3-15.0%时具有爆破性,甲烷气体在矿井中的积累成为困扰煤矿安全出产的严重难题。

在我国煤矿安全事端中,瓦斯爆破造成的伤亡占一切严重事端伤亡人数的50%以上,给国民经济、公民的生命安全造成巨大损害。
《煤矿安全规程》规则用于井下甲烷气体检测的仪器以1%为警报限,由于甲烷气体比较轻,在矿井下常常集合在顶棚邻近或掘井工作面,这些当地又不合适安装甲烷探测器,所以研究开发远距离探测仪器来完成对甲烷浓度的监测是非常必要的,经过实时监测甲烷浓度是消除或减少瓦斯爆破的重要措施。

HNAG1000系列甲烷华体会会员登入选用工业级铝合金防爆外壳,坚固耐用;2.4英寸超大屏幕,完美显示目标气体、浓度、单位、指示灯工作状态等各项参数;中英文、繁体,操作界面,合适一切人群;强壮声光报警功用,三级报警点自在设置,当气体浓度超支时,主动发出85dB以上的报警动静。一起支撑一键消音;强壮的数据存储功用,客户可经过有线或无线连接,将数据打印或导出;国外原装进口芯片,精度高、安稳性强、误差率低;多种信号传输,兼容90%以上厂家的气体报警控制器、PLC、DCS、DDC等上位机体系;全量程温湿度补偿,32位纳米级微处理器+24位超高ADC收集芯片,保证产品在长期运行过程中的数据安稳;
hth体育网站登录科技是专业从事可燃气体报警器、可燃气体探测器、气体检测报警器、安全环保检测仪器和单个防护设备开发、出产和出售的高新技术企业,产品广泛应用于冶金、石油、化工、电力、矿山、市政、交通、消防及环保等范畴



