
hth官网登录入口APP下载(官方)网站/网页版登录入口最新版V9.68.99针对城市管廊项目有针对性的做出了一套完整的气体检测方案。接下来聊聊城市管廊项目的一些相关要求和技术指标。
一、什么是管廊,管廊是啥
1.综合管廊:建于地下用于容纳两种及以上工程管线的构筑物及附属设施;
2.入廊管线:敷设于综合管廊内的给水、雨水、污水、再生水、天然气、热力、电力、通信等各类城市工程管线;
二、管廊气体监测意义
地下管廊装有各种线信号线、热力管、燃气管、电信管道、给水管道、电力管道等等,是一个多种信号与传输对象交汇的场所,为了充分保障管廊内环境安全,需要对其内部环境进行监测,以达到实时、自动监测地下管廊内的环境,其重要性不言而喻。
三、城市管廊气体:氧气(O2)、硫化氢(H2S)、甲烷(CH4)、一氧化碳(CO)等等,入廊人员进入之前,要确定这些气体的浓度是否符合安全要求。
四、管廊环境与设备监控系统环境参数内容及检测要求标准
环境与设备监控系统环境参数检测内容、报警设定值应符合现行国家标准《城镇综合管廊监控与报警系统工程技术标准》GB/T 51274和《密闭空间作业职业危害防护规范》GBZ/T205的规定。主要环境参数报警设定值应符合以下规定:
1.温度:40℃-5℃ 不含监控中心;
2.湿度:满足设计要求 设备、材料防潮保护要求;
3.氧气浓度:大于等于18%,小于等于22%(体积分数);
4.硫化氢浓度:小于等于10mg/m3;
5.甲烷一级报警浓度:小于等于1%(体积百分数);甲烷二级报警浓度:小于等于2%(体积百分数);
6.集水坑水位:满足设计要求;
五、hth体育网站登录管廊华体会会员登入
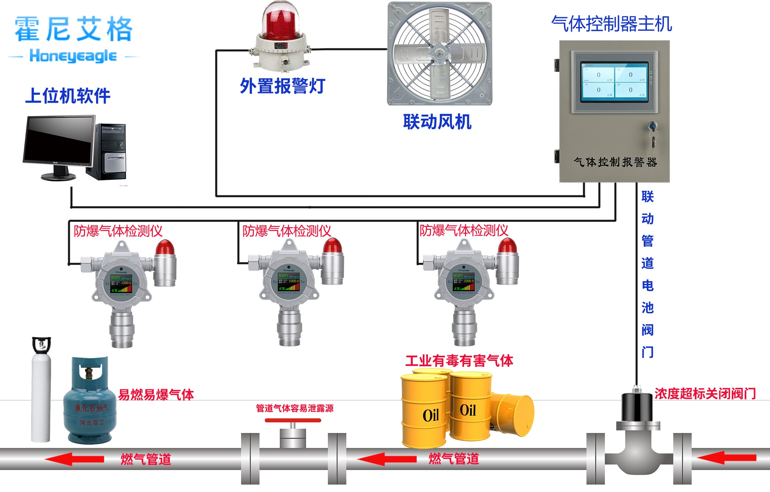
hth体育网站登录地下管廊华体会会员登入是地下市政管廊项目里,重要的安防产品,也是检测地下处理里面氧气、甲烷、硫化氢等可燃气体、有毒有害气体的仪器。以下是hth体育网站登录仪器的作用:
1、管廊华体会会员登入是用来监测管廊里是否有可燃气体、有毒有害气体浓度含量的设备。
2、管廊华体会会员登入通过实时在线检测气体浓度含量,来保证地下管廊项目运营的安全性,能够避免爆破爆燃、中毒事故、设备腐蚀等情况的发生。



