
一、行业概述
市政工程通常指城市地下管廊,是实施统一规划、设计、施工和维护,建于城市地下用于市政公用管线的市政公用设施。施工过程中工作人员实际就是在密闭环境或者密闭空间作业,用人单位密闭空间作业的职业危害防护尤为重要。管道下路与排水管道输送的生活污水、工业废水中所含的有机和无机物质,在密闭的管道中,在厌氧的条件下受微生物的作用,会产生各种有毒有害、易燃易爆气体,比如硫化氢、甲烷、一氧化碳等,当气体达到一定浓度时,会给作业工人造成人身伤害,也会因遇到明火发生爆炸,对环境造成影响或伤及周围群众。
地下管道的危害:在井下和地下管廊中比较常见下水道和管廊中的物质在缺氧状态下会发酵产生硫化氢(H2S)、氨气(NH3)、甲烷(CH4)和 一氧化碳(CO)气体。人们闻到的恶臭性气体就是硫化氢和氨气的味道。
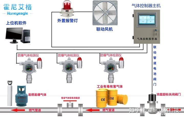
氨气、一氧化碳和硫化氢属于有毒气体,对人体的危害很大,如果环境中的这些气体含量比较大,人员就会出现中毒反应。底下管道网是一个密闭空间与多种气体交汇的场所,为了充分保障管廊内环境安全,需要对其内部环境进行监测,以达到实时自动监测地下管廊内的环境,其重要性不言而喻。
城市综合建设于地下,主要用于容纳城市工程管线,在通风效果不佳或长期半封闭的状态下,氧含量受环境影响容易比大气中稀薄。缺氧环境对于巡检人员来说就比较危险了,一不小心则会造成意外事故发生,所以需要实时监测地下管廊中氧气的含量。而城市污水、管廊积水坑内的污水,长期发酵,可能产生一定数量硫化氢和甲烷,日积月累,也可能形成安全隐患(硫化氢、氨气、二氧化碳都会引起巡线人员中毒,而甲烷则可能形成爆炸性混合气体而直接威胁到管廊自身安全)。综合国家标准及上面的介绍,可以看出,地下管廊需要检修与维护前应设置氧气、硫化氢、氨气、二氧化碳探测器及甲烷探测器预防危险所在。

hth体育网站登录科技,用不断创新的科技为广大企业的安全生产保驾护航!更多气体检测方案或 粉尘检测方案请电话联系田经理:15361572513



