
喷漆车间安装可燃气体报警器施工方案

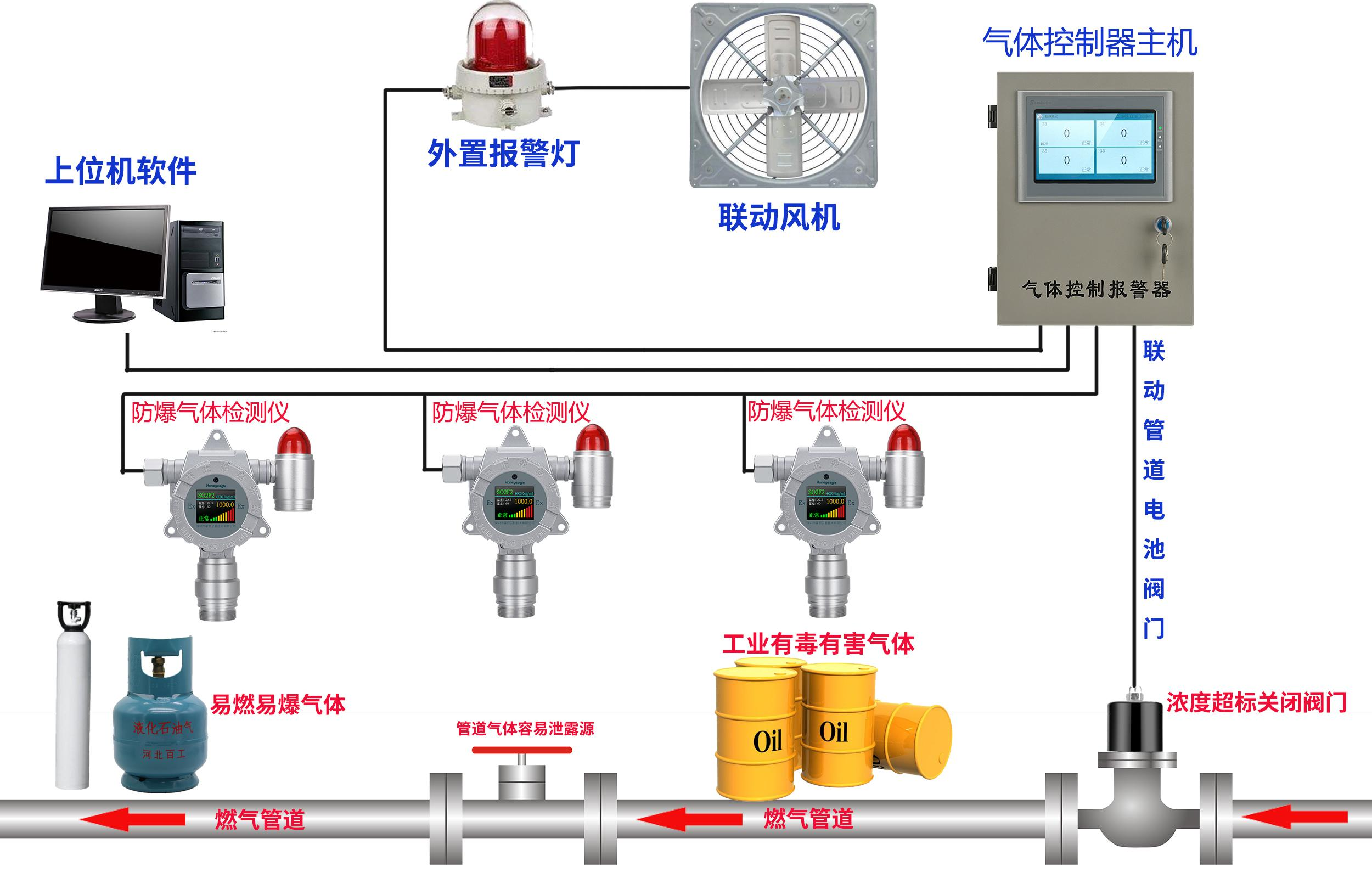
《涂装作业安全规程—喷漆室安全技术规定》(GB14444-2006)第 5. 10 条规定:大型喷漆室宜设置多点可燃气体报警器装置,其报警浓度下限 值应调整在所监测的可燃气体浓度(体积)爆炸极限下限 25%。 为什么喷漆房要安装可燃气体报警器呢?因为目前绝对多数喷漆房 都采用高温烤漆,为了环保都采用燃气供热,这样就会担心燃气管道发 生泄漏,装在可燃气体报警器在线实时监测。喷漆车间安装可燃气体报警器的数量是多少?首先根据面积确定安 装几个可燃气体报警器,一般一个探测器覆盖面积在 30-50 平方左右, 所以用户可以根据自己的场所来确定几个探测器。控制器是非防爆的, 一般安装在值班室,实时显示浓度以及报警提醒。我们的报警系统可以 联动阀门、排风扇、喷淋、以及声光报警灯。

现场安装案例图:

可燃华体会会员登入产品描述:
在线式(固定式)可燃气体检测仪HNAG1000-EX-F,适用于各种环境中的气体浓度和泄露实时准确检测,采用进口电化学,红外传感器和微控制器技术. 响应速度快,测量精度高,稳定性和重复性好等优点. 防爆接线方式适用于各种危险场所, 并兼容各种控制报警器, PLC, DCS等控制系统, 可以同时实现现场报警预警, 4-20mA标准信号输出,继电器开关量输出;

可燃华体会会员登入配置清单:

应用场所:
石油石化、化工厂、冶炼厂、钢铁厂、煤炭厂、热电厂、医药科研、制药生产车间、烟草公司、环境监测、学校科研、楼宇建设、消防报警、污水处理、工业气体过程控制、锅炉房、垃圾处理厂、隧道施工、输油管道、加气站、地下燃气管道检修、室内空气质量检测、危险场所安全防护、航空航天、军用设备监测等。
更多环境监测方案,联系陈经理:18924603992



